储能智慧云网

系统简介系统架构系统功能硬件产品

储能云网是集储能站实时运行监控、运维管理和运营管理于一体的一站式储能大数据管理平台。基于j9集团国际站工业互联网平台大数据分布式架构实现了百万级点号实时数据处理和PB级数据存储能力, 通过大数据、人工智能算法分析实现云边协同,为储能站运行、运维、运营优化提供辅助决策支持,全面保障储能站运行安全、提升运营收益。

结合公司“数字化与平台”战略,公司创新提出了“1+N+1”模式构架的基于大数据驱动面向综合能源大服务的工业互联网平台。

“1”:一个统一的专有云平台,实现公司数据资源的统一存储和管理;

“N”:多个专业化业务应用,完成多元化应用的分阶段开发部署和统一管理;

“1”:一个智能创新驱动中心,致力于全局工业大数据分析和工业BI的培育场景和创新应用。

  • 电芯级状态感知:通过实时采集全量电芯数据,实时监控电芯的温度、电压数据,结合3D渲染数字孪生技术,快速发现和定位异常电芯。
  • 设备故障秒级分析: 提供设备故障前后30分钟的秒级数据,辅助故障归因分析。
  • 设备全生命周期管理: 记录从设备投运到退役设备全生命周期数据,包括设备台账、运行参数、故障/报警、维护、检修记录等,构建设备数字化生命历程。
  • 电池预防性诊断安全系统: 通过大数据、人工智能算法,对电池退化特征和趋势进行神经网络预测和智能分析预警,建立预防性维护机制。
  • 数据化运维体系: 建立标准化的巡检、缺陷管理、工单等流程,构建线上/线下闭环运维管理体系,提高运维效率。
  • 储能运营辅助决策:通过对市场历史数据、市场边界等信息分析并预测多市场价格,结合储能运行能力进行储能现货市场、电力辅助服务市场等多市场投标辅助决策。
  • 大屏监控看板

    大屏监控展示储能站总体业务状况,实时监控储能站状态,帮助管理者快速了解所有储能站业务关键指标包括运行总体指标、故障总览、工单总览等。

  • 运行监控

    实时监控储能站关键设备包括PCS、BMS、冷却系统、消防系统等运行情况,通过3D渲染等数字孪生技术显示电芯电压、温度数据,并进行实时温差、压差等分析,确保电站运行安全。

  • 大数据分析


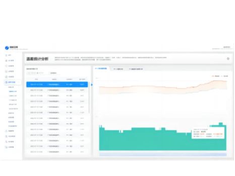
    • 温差统计分析功能监测电芯温度数据,捕捉温差异常并及时预警,规避电池电芯出现热失控带来的安全风险。
    • 压差统计分析功能实时监测电芯分钟级电压数据,捕捉压差异常并预警,避免出现压差过大形成环流造成损失。
    • 基于储能单元所有电池簇的SOC数据提供预警算法,对于超出安全运行范围的进行预警,控制电池容量一致性在合理范围内,保障电站的运行性能。
    • 结合电芯电压、温度、SOC等多方面因素,对电池一致性建立评估模型进行不同等级评估,并针对不同等级进行三级预警,指导运维进行预防性维护。


  • 电站运行分析报告

    自动生成电站运行分析报告,对储能站整体运行数据、故障告警、电池健康度、电池寿命等进行大数据统计分析形成综合评估报告,为储能站运行、运维提供辅助决策。

Contact Us

j9集团国际站

服务热线:400-616-8760
联系电话:020-83909316
办公地址:广州市黄埔区瑞和路89号
官方公众号:
sitemap地图